欢迎访问山东新岳科技有限公司官网!
设为首页|加入收藏 |在线留言
电话:0538-8926286

传真:0538-8926283
邮编:271000

邮箱: sdxinyuekeji@163.com
网址:www.shandongxinyue.com
地址: 山东省泰安市泰山区迎胜东路19号

锅炉控制系统

发布时间:[2017-7-19 10:34:30]    浏览量:2091次


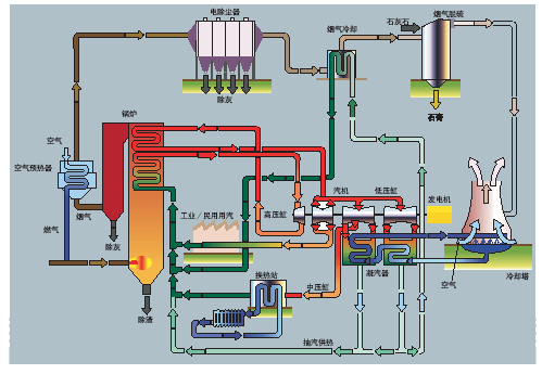
  锅炉控制系统通过对锅炉工艺部位热工检测设备和元件相应数据参数(温度、压力、流量、液位等)自动采集,对相应自动化设备根据既有数据进行相关逻辑运算,对现场设备进行动作执行、连锁,对超界数据进行实时报警以确保锅炉的安全运行。系统具有易于操作、实现人机对话、采集处理数据、超界报警、报表曲线自动生成打印,分时分权限对锅炉进行控制的特点。

地址:山东省泰安市泰山区迎胜东路19号

网址:www.shandongxinyue.com

邮箱:sdxinyuekeji@163.com

电话:0538-8926286

传真:0538-8926283

手机:13953890528  王先生